Acompanhe seus indicadores de performance
Monitore visitas, cliques e conversões para entender o desempenho das suas lojas no Google e atrair mais clientes.
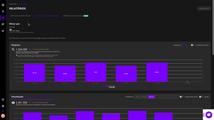
1. Pesquisas
Veja quantas vezes seu estabelecimento foi encontrado em buscas no Google.
Acompanhar essa métrica ajuda a entender se sua presença online está em crescimento ou queda.
-
Permite ajustar o gráfico por frequência: diária, semanal, mensal, trimestral, semestral ou anual
-
É possível ativar o comparativo anual para avaliar o desempenho em relação ao mesmo período do ano anterior
2. Visualizações
Monitore quantas vezes a ficha do seu negócio foi visualizada.
Para aumentar esse número, é essencial:
-
Incentivar o recebimento de avaliações
-
Atualizar informações como fotos, descrições e links
-
Otimizar respostas estratégicas com foco em SEO local
-
Investir em campanhas e ações de marketing digital
Quanto mais bem executadas essas práticas, maior será a visibilidade do seu negócio — tanto por descoberta quanto por busca direta de marca.
-
O gráfico pode ser filtrado por período
-
Permite comparação anual
-
Visualize os dados por canal: Google Search ou Google Maps, em desktop e mobile
3. Ações
Acompanhe o comportamento dos usuários que interagiram com sua ficha.
As ações mais comuns são:
-
Ligações: importantes para entender o tipo de dúvida recorrente. Se puder ser respondida diretamente na ficha, você melhora a experiência do cliente e reduz custos com atendimento.
-
Pedidos de rota: indicam alto potencial de conversão, pois mostram intenção real de visita.
-
Acessos ao site: o site funciona como uma extensão da ficha, oferecendo informações adicionais sobre produtos, serviços, horários e formas de contato.
O aumento dessas ações mostra que os clientes estão mais engajados com seu negócio.
- Além disso, o gráfico oferece a opção de filtrar os dados por frequência (diária, semanal, mensal, trimestral, semestral ou anual) e ativar a comparação anual.
4. Conversões
Avalie a taxa de conversão com base nas ações realizadas após a visualização da ficha.
A taxa de conversão é calculada da seguinte forma:
Conversões = Ações / Visualizações
Esse dado ajuda a medir o real engajamento do público, revelando se os acessos à sua ficha estão gerando ações concretas.
-
Permite comparar períodos e visualizar variações ao longo do tempo
-
Ideal para acompanhar a efetividade das estratégias aplicadas
5. Termos de Pesquisa
Identifique as palavras e expressões usadas pelos clientes para encontrar seu negócio.
Analisar os termos utilizados nas pesquisas ajuda a:
-
Ajustar sua comunicação
-
Direcionar melhor suas campanhas
-
Melhorar a estratégia de SEO local
Dica: Você pode exportar todos os dados em PDF clicando no botão no canto superior direito da tela.
Ainda precisa de Ajuda?
💬 Chamar o suporte no chat da Plataforma
📲 Chamar o suporte no WhatsApp
